autoua
×
Autoua.netФорумІнформатика та побутова електроніка

Проблема з сонячним інвертором (2/4)

V.I.P ***
42 года (25 лет за рулем),
Сообщения: 13735
С нами с 17.02.2009

Re: Проблема з сонячним інвертором [Re: GreenMile]
      23 мая 2025 в 17:32 Гілками

Порылся, таки нашел для интересу:
Родной был Sunon KDE1206PTV3 - 3100 об/мин, производительность 16 CFM, шум 21дБА.
Поменял на ноктуа NF-A6x25 FLX - 3000 об/мин, производительность 17,19 CFM, шум 19,3дБА.


Роздрукувати   Нагадати!   Сповістити модератора   Відправити по E-mail
Шкодоволгный Вазотавр *
54 года (33 года за рулем), Киев
Сообщения: 21780
С нами с 06.07.2001

Re: Проблема з сонячним інвертором [Re: alexa11]
      23 мая 2025 в 17:45 Гілками

alexa11 23.05.2025 15:46 пишет:

kkk_GAZ240 23.05.2025 11:33 пишет:

Mutant 23.05.2025 10:07 пишет:

Які кулера порадите щоб знизити шум?



Найтихіші з доступного - Ноктуа.
Але коштують теж.
Якщо зголосися - підкажу контору де широкий асортимент, а не 2-3 моделі як у всіх.



викинуті на вітер гроші. вони наскільки тихіші, настільки менше продуктивні. фізику не обманеш. вони працюють на низьких обертах для тиші.


До твого відома їх два види. І ті що гідродинамічні із закругленими лопатями дують аж шкарпетки відлітають!
Так шо не треба.


Роздрукувати   Нагадати!   Сповістити модератора   Відправити по E-mail
Супер писатель! ***
48 лет (30 лет за рулем), Киев
Сообщения: 3278
С нами с 16.08.2005

Re: Проблема з сонячним інвертором [Re: GreenMile]
      23 мая 2025 в 18:05 Гілками

GreenMile 23.05.2025 17:32 пишет:

Порылся, таки нашел для интересу:
Родной был Sunon KDE1206PTV3 - 3100 об/мин, производительность 16 CFM, шум 21дБА.
Поменял на ноктуа NF-A6x25 FLX - 3000 об/мин, производительность 17,19 CFM, шум 19,3дБА.


19 та 21 невелика різниця... Але це власний шум в ідеальних умовах, а там до цього ще окремо додається шум потоку повітря через корпус і я б сказав, що все разом буде вже 40-50 дБ

Роздрукувати   Нагадати!   Сповістити модератора   Відправити по E-mail
V.I.P ***
42 года (25 лет за рулем),
Сообщения: 13735
С нами с 17.02.2009

Re: Проблема з сонячним інвертором [Re: Сапожник]
      23 мая 2025 в 18:18 Гілками

Сапожник 23.05.2025 18:05 пишет:

GreenMile 23.05.2025 17:32 пишет:

Порылся, таки нашел для интересу:
Родной был Sunon KDE1206PTV3 - 3100 об/мин, производительность 16 CFM, шум 21дБА.
Поменял на ноктуа NF-A6x25 FLX - 3000 об/мин, производительность 17,19 CFM, шум 19,3дБА.


19 та 21 невелика різниця... Але це власний шум в ідеальних умовах, а там до цього ще окремо додається шум потоку повітря через корпус і я б сказав, що все разом буде вже 40-50 дБ


Там логарифмическая шкала, потому разница между 19 и 21 весьма существенная, особенно ночью, собсно потому я его и менял, что он мешал засыпать.
Китайская крутилка реально весьма назойливая.


Роздрукувати   Нагадати!   Сповістити модератора   Відправити по E-mail
Супер писатель! ***
48 лет (30 лет за рулем), Киев
Сообщения: 3278
С нами с 16.08.2005

Re: Проблема з сонячним інвертором [Re: GreenMile]
      23 мая 2025 в 19:07 Гілками

Что 19, что 21 находяться в зоне "еле слышно", поэтому в данном случае разницы не принципиальна. Если мешает, то будет мешать, что одно, что другое.
Там проблемы в основном, что он крутит их, когда не нужно и на оборотах, которые не нужны. Комплексно, можно сделать намного тише, но это все рукоблудство - настоящие автоуашники щеневмеры не покупают и владельцев называют нищебродами


Роздрукувати   Нагадати!   Сповістити модератора   Відправити по E-mail
V.I.P ***
42 года (25 лет за рулем),
Сообщения: 13735
С нами с 17.02.2009

Re: Проблема з сонячним інвертором [Re: Сапожник]
      23 мая 2025 в 19:27 Гілками

Сапожник 23.05.2025 19:07 пишет:

Что 19, что 21 находяться в зоне "еле слышно", поэтому в данном случае разницы не принципиальна. Если мешает, то будет мешать, что одно, что другое.
Там проблемы в основном, что он крутит их, когда не нужно и на оборотах, которые не нужны. Комплексно, можно сделать намного тише, но это все рукоблудство - настоящие автоуашники щеневмеры не покупают и владельцев называют нищебродами


Я тебе на реальном опыте говорю, что один раздражающие шумит, а второй еле слышен, а ты мне пытаешься доказать, что они одинаковые "еле слышно". Я прямо хз, тебе виднее, точнее слышнее, наверное

Роздрукувати   Нагадати!   Сповістити модератора   Відправити по E-mail
Достоевский **
20 лет за рулем,
Сообщения: 8933
С нами с 05.05.2009

Re: Проблема з сонячним інвертором [Re: GreenMile]
      23 мая 2025 в 23:08 Гілками

у цього інвертора дебільний алгоритм керування обертами кулерів. при роботі від батареї в режимі інвертору при мінімальному навантажені кулери працюють на мінімальних обертах. їх ледве чутно.
при роботі від мережі навіть при зарядженій батарейці при мінімальній потужності кулери крутяться на занадто великій швидкості, при цьому радіатори не гріються. для зменшення цієї швидкості і ставлять плати регулювання обертів. і я ставив. стало помітно тихіше. кулери працювати в основному на мінімалках. не було потреби в інших кулерах. удвічі дорожчий маст про 3квт гучніше працював.


Роздрукувати   Нагадати!   Сповістити модератора   Відправити по E-mail
Супер писатель! **
6 лет (13 лет за рулем), Киев
Сообщения: 3908
С нами с 01.07.2018

Re: Проблема з сонячним інвертором [Re: alexa11]
      23 мая 2025 в 23:24 Гілками

alexa11 23.05.2025 23:08 пишет:

у цього інвертора дебільний алгоритм керування обертами кулерів. при роботі від батареї в режимі інвертору при мінімальному навантажені кулери працюють на мінімальних обертах. їх ледве чутно.
при роботі від мережі навіть при зарядженій батарейці при мінімальній потужності кулери крутяться на занадто великій швидкості, при цьому радіатори не гріються.



Тут такий прикол що ти не знаєш всі нюанси розробки оцих китайців. Може при роботі від мережі не просто так куллери весь час крутяться? В цих гівнокитайців радіаторів толком нема, охолодження в основному це дуйка повітря, коли є мережа то інвертор весь час на поготові що в любий момент мережа може пропасти, конденсатори повинні бути заряджені і він повинен могти моментально замінити цю мережу з акумуляторів, в цьому і вся суть, і через це в інверторах немале споживання холостого ходу в режимі байпасу.


Роздрукувати   Нагадати!   Сповістити модератора   Відправити по E-mail
Супер писатель! **
6 лет (13 лет за рулем), Киев
Сообщения: 3908
С нами с 01.07.2018

Re: Проблема з сонячним інвертором [Re: Сапожник]
      23 мая 2025 в 23:38 Гілками

Сапожник 23.05.2025 19:07 пишет:

настоящие автоуашники щеневмеры не покупают и владельцев называют нищебродами



Я економний жлоб, але в мене теж все починалось із замовлення гівнокитайця: замовив 4 кВт Anenji, правда поки 2 тиждні після цього моніторив характеристики і ринок то замовив 4.2 кВт ESGsolax, не тому що 0.2 кВт вирішує, а подумав що 2 кг ваги це мало б бути щось якісніше. Поки їхали оці обидва ( а влітку вони довго їхали) то замовив 6 кВт інвертор копію Deye. Приїхав він, встановив (модель Powerdrive pd6000 чи щось таке), це повна копія Деє 6 кВт, причому не копія а робиться на тому ж заводі, тільки має 2 куллери ( Деє 6 кВт іде без куллерів), так як світло не виключали то користувався ним тільки для зарядки акумуляторів після збірок, але що помітив куллери хоча і є, але вони включаються тільки при тривалому навантаженні, при 2 кВт зарядки акумулятора з мережі куллери зовсім не включались.
Погрався ним, стало скучно, і перед встановленням панелей купив Deye 8 кВт, за співвідношенням ціна-потужність далеко не оптимальний варіант, бо коштує аж 50К грн, а по суті тільки на 2 кВт потужніший за 6-ку, а по ціні уже не багато залишається щоб отримати 12-ку 3-фазну. Так ось у 8-ки Деє є 3 куллери, і при потужності від 2.5 кВт він періодично їх вмикає десь на 30+- секунд щоб продути радіатор.
Але до чого я це все веду: Якщо ти купив панелей сонячних дорого, плюс кріплення, монтаж і т.д., купив акумулятора, то можна вже й купити щось краще ніж самий дешевий гівноінвертор, все ж таки це центр, це мозок який і силову частину виконує і розрулює все оце.
Моя статистика можливо не ідеальна, але десь із жовтня зібрав близько 40-50 акумуляторів, під різні інвертори, приблизно половина під Деє, інша половина під всякі Givnomr ( 4, 4.2, 6.2, 10.2. 11кВт), там де під Деє то жодних нюансів, зато згорів інвертор і спалив бмс один 10.2 Powmr, згорів один 4.2 і теж спалив бмс, також згорів один 4 кВт JSDsolar при першому включенні, бмс залишилась ціла.
Тому мені показалось що оці гівноінвертори 6.2 ще +- працюють, також 8.2 кВт ще +- терпимі, а 4, 4.2, 10.2 кВт - це якийсь мусор.
Про 11 кВт нічого не знаю, молюсь щоб вони були нормальні, бо сьогодні зранку в мене забрали акумулятор під 11 кВт EAsun.


Роздрукувати   Нагадати!   Сповістити модератора   Відправити по E-mail
Супер писатель! ***
48 лет (30 лет за рулем), Киев
Сообщения: 3278
С нами с 16.08.2005

Re: Проблема з сонячним інвертором [Re: alexa11]
      24 мая 2025 в 00:18 Гілками Прикріплені файли (0 завантажити)

alexa11 23.05.2025 23:08 пишет:

у цього інвертора дебільний алгоритм керування обертами кулерів. при роботі від батареї в режимі інвертору при мінімальному навантажені кулери працюють на мінімальних обертах. їх ледве чутно.
при роботі від мережі навіть при зарядженій батарейці при мінімальній потужності кулери крутяться на занадто великій швидкості, при цьому радіатори не гріються. для зменшення цієї швидкості


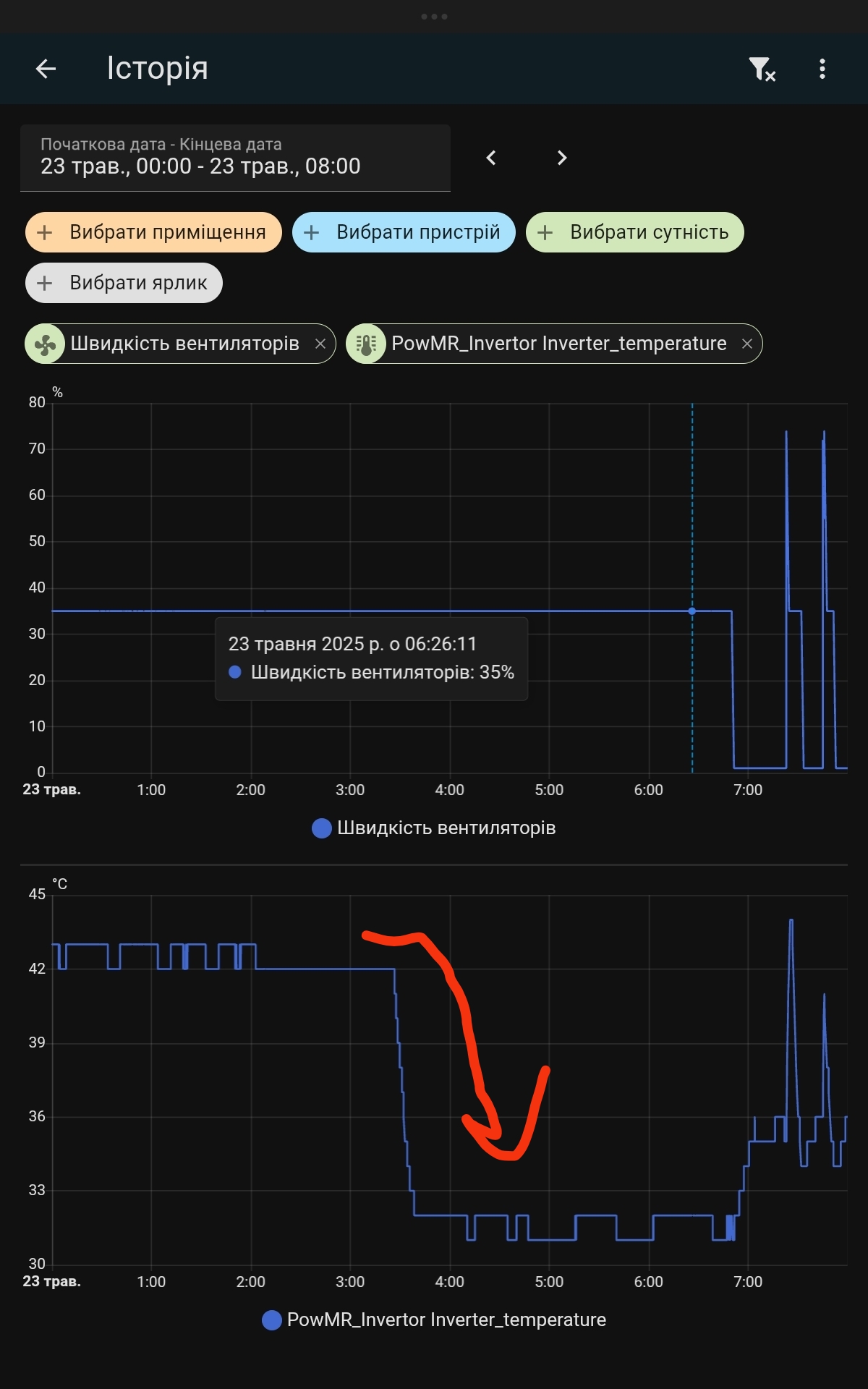
це бага, він тримає їх на 35%, причому навіть коли температура впаде. В режимі від мережі переведи примусово в sbu чи sub, а потім поверни назад і він скине оберти і не буде крутить на цих обертах. Але вручну це робити задовбаєшся, треба автоматизація.

На графіку видно, як після заряду до 100%, температура вже впала, а кулери тримаються на 35% до примусового перевода інвертора в sbu

це бага, він тримає їх на 35%, причому навіть коли температура впаде. В режимі від мережі переведи примусово в sbu чи sub, а потім поверни назад і він скине оберти і не буде крутить на цих обертах

Змінено Сапожник (00:20 24/05/2025)


Роздрукувати   Нагадати!   Сповістити модератора   Відправити по E-mail
опытный писатель ***
Херсон
Сообщения: 1471
С нами с 24.01.2009

Re: Проблема з сонячним інвертором [Re: HDC1]
      24 мая 2025 в 19:09 Гілками

HDC1 22.05.2025 21:57 пишет:


... гівноінвертор ... гівно ...




HDC1 23.05.2025 14:18 пишет:

... гівномр ... мотлоху ...




HDC1 23.05.2025 23:24 пишет:

... гівнокитайців ...




HDC1 23.05.2025 23:38 пишет:

... гівнокитайця ... гівноінвертор ... Givnomr ... гівноінвертори ... мусор ...



Думаю, что надо еще немного увеличить количество слов "гівно*" и "мусор" и тогда ТС точно согласится. В последнем сообщении уже почти как надо

Змінено SeMeNUA (19:10 24/05/2025)


Роздрукувати   Нагадати!   Сповістити модератора   Відправити по E-mail
Супер писатель! **
6 лет (13 лет за рулем), Киев
Сообщения: 3908
С нами с 01.07.2018

Re: Проблема з сонячним інвертором [Re: SeMeNUA]
      25 мая 2025 в 03:12 Гілками

SeMeNUA 24.05.2025 19:09 пишет:


Думаю, что надо еще немного увеличить количество слов "гівно*" и "мусор" и тогда ТС точно согласится. В последнем сообщении уже почти как надо



Може занадто багато вживаю цих слів, але трохи бісить що в товариша згорів 4.2 PowMr в режимі байпасу. По акумулятору на той час він тільки 6 циклів зробив. А брав він його по моїй рекомендації ( я рекомендував - "можеш брати, шум тобі пофіг так як стоятиме в підвалі").


Роздрукувати   Нагадати!   Сповістити модератора   Відправити по E-mail
Шкодоволгный Вазотавр *
54 года (33 года за рулем), Киев
Сообщения: 21780
С нами с 06.07.2001

Re: Проблема з сонячним інвертором [Re: HDC1]
      25 мая 2025 в 11:24 Гілками

Я от планую перейти з 3.2 на 4.2
Саме трохи не вистачає байпаса


Роздрукувати   Нагадати!   Сповістити модератора   Відправити по E-mail
Достоевский **
30 лет за рулем, Киев
Сообщения: 9531
С нами с 14.12.2005

Re: Проблема з сонячним інвертором [Re: Mutant]
      25 мая 2025 в 12:06 Гілками

Поставив плавний пуск на насос, проблема здається пішла. Принаймні вже три дні не проявлялась.
Щодо інвертора ecgsolax 4.2 то ніяких нарікань щодо нього не маю. Працює як треба. Все що потрібно в налаштуваннях є. Судячи з розборів на ютубі, елементна база там нормальна, без гіпер економії.
Як на мене це самий оптимальний варіант під 24В аккумулятори.

Змінено Mutant (12:07 25/05/2025)


Роздрукувати   Нагадати!   Сповістити модератора   Відправити по E-mail
ssb
Достоевский **
36 лет (18 лет за рулем), Киев
Сообщения: 7120
С нами с 25.01.2008

Re: Проблема з сонячним інвертором [Re: kkk_GAZ240]
      25 мая 2025 в 13:29 Гілками

kkk_GAZ240 25.05.2025 11:24 пишет:

Саме трохи не вистачає байпаса


Не простіше АВР поставити, шоб байпас не йшов через інвертор?

Роздрукувати   Нагадати!   Сповістити модератора   Відправити по E-mail
Шкодоволгный Вазотавр *
54 года (33 года за рулем), Киев
Сообщения: 21780
С нами с 06.07.2001

Re: Проблема з сонячним інвертором [Re: ssb]
      25 мая 2025 в 13:39 Гілками

ssb 25.05.2025 13:29 пишет:

kkk_GAZ240 25.05.2025 11:24 пишет:

Саме трохи не вистачає байпаса


Не простіше АВР поставити, шоб байпас не йшов через інвертор?


Став, я не проти. Тільки нащо тоді мати гібридний інвертор?

Роздрукувати   Нагадати!   Сповістити модератора   Відправити по E-mail
ssb
Достоевский **
36 лет (18 лет за рулем), Киев
Сообщения: 7120
С нами с 25.01.2008

Re: Проблема з сонячним інвертором [Re: kkk_GAZ240]
      25 мая 2025 в 13:55 Гілками

kkk_GAZ240 25.05.2025 13:39 пишет:

Тільки нащо тоді мати гібридний інвертор?


Ну... щоб він зам заряджався від сонця і мережі і сам розряджався, і все в одній коробці

Роздрукувати   Нагадати!   Сповістити модератора   Відправити по E-mail
Шкодоволгный Вазотавр *
54 года (33 года за рулем), Киев
Сообщения: 21780
С нами с 06.07.2001

Re: Проблема з сонячним інвертором [Re: ssb]
      25 мая 2025 в 14:08 Гілками

ssb 25.05.2025 13:55 пишет:

kkk_GAZ240 25.05.2025 13:39 пишет:

Тільки нащо тоді мати гібридний інвертор?


Ну... щоб він зам заряджався від сонця і мережі і сам розряджався, і все в одній коробці


Ааа...
Огорчу тебя - у него назначение совсем другое.
У меня все работает от солнца, второй источник батарея ( зарядка только от солнца) и только когда єтого нет включается сеть. Соответственно сумарная нагрузка в 3.2 китайских (примерно 2-2.3 ) честніх для жилоо дома маловато. 6кило на 48 врльтах - для меня избіточно. По моим наблюдениям и подсчетам мне не хватает около 500 Вт.

Обеспечение єлектроєнергией во время отключений - єто вторичная функция.

Потом может увеличу емкость батареи, поставив паралельно еще 150-200Ач и тогда про внешнюю сеть можно на полгода вообще забіть. Совсем 0 не будет, но при солнце и заряженом акуме у меня дом потребляет 80-100Вт.

А теперь обьясни необходимость использования АВР? В чем смісл твоего предложения?


Роздрукувати   Нагадати!   Сповістити модератора   Відправити по E-mail
опытный писатель ***
Херсон
Сообщения: 1471
С нами с 24.01.2009

Re: Проблема з сонячним інвертором [Re: kkk_GAZ240]
      25 мая 2025 в 15:10 Гілками

kkk_GAZ240 25.05.2025 11:24 пишет:


Саме трохи не вистачає байпаса



A few moments later
kkk_GAZ240 25.05.2025 14:08 пишет:


У меня все работает от солнца, второй источник батарея ( зарядка только от солнца) и только когда єтого нет включается сеть. Соответственно сумарная нагрузка в 3.2 китайских (примерно 2-2.3 ) честніх для жилоо дома маловато.





И, главное, крайним по традиции останется опять тот, кто дал адекватный совет
Примерно как посылались [*****] те, кто советовал сразу брать 4.2, а не 3 (или поменять, пока был ажиотаж и можно было 3 продать мгновенно): "Нафиг оно мне надо, у меня дом потребляет 100Вт, я даже 3кВт никогда не использую, что вы мне тут какую-то фигню советуете"


Роздрукувати   Нагадати!   Сповістити модератора   Відправити по E-mail
опытный писатель ***
Херсон
Сообщения: 1471
С нами с 24.01.2009

Re: Проблема з сонячним інвертором [Re: HDC1]
      25 мая 2025 в 15:44 Гілками

HDC1 25.05.2025 03:12 пишет:

в товариша згорів 4.2 PowMr в режимі байпасу.



А чисто из спортивного интереса: реле напряжения до инвертора у товарища стояло?
По этим инверторам (не конкретно этот, а вообще по китайским дешевым) мне попадалось несколько отзывов типа "сгорел в момент, когда свет выключили/включили". У товарища в какой момент он испустил дух неизвестно?

А вот те два других случая, когда погорели вместе с бмс аккума. Там тоже нет деталей: как были подключены, что в этот момент было с сетью городской, заряжали/разряжали аккум от солнца/сети и т.д.?


Роздрукувати   Нагадати!   Сповістити модератора   Відправити по E-mail
Autoua.netФорумІнформатика та побутова електроніка
Додаткова інформація
1 користувачів і 24 що побажали залишитися невідомими читають цей форум.

Модератор:  AlMat, Yorc, moderator 

Роздрукувати всю тему

Права
      Ви не можете створювати нові теми
      Ви не можете відповідати на повідомлення
      HTML дозволений
      UBBCode дозволений

Рейтинг:
Переглядів теми: 2688

Оціните цю тему

Перейти в

Правила конференції | Календар | FAQ | Карта розділу | Мобільна версія